云平台

为企业微电网提供能效管理和用电安全解决方案

智慧消防管理云平台

智慧消防管理云平台
  • 云平台简介
  • 云平台结构
  • 云平台功能
  • 云平台配置
  • 业务模式

功能:

       安科瑞AcrelCloud-6000安全用电管理平台是针对我国当前电气火灾事故频发而研发的一套电气火灾预警和预防管理系统,该系统是基于移动互联网、云计算技术、通过物联网传感终端,将办公建筑、学校、医院、宾馆、体育场馆、生产企业等人员密集场所的电气安全数据,实时传输至安全用电管理云服务器,为用户提供不间断的数据跟踪、统计分析和安全监管,将平台发现各种安全隐患信息及时告警信号,并推送给企业有关人员,以便其及早检查和消除隐患,真正做到防患于未然。

 

应用范围:

(一)大型商场、超市;

(二)学校、养老院、福利院;

(三)车站、医院、宾馆等领域;

(四)劳动力密集型企业;

(五)易燃易爆仓库;

(六)木材加工、纺织、涉尘、喷涂、制药等企业;

(七)酒吧、网吧等娱乐场所;

(八)小餐馆、门店及各种小微企业;

(九)小场所(小学校、小医院、小商店、小饭店、小旅馆、小歌厅、小网吧、小发廊、小作坊)、政府办公建筑、三合 一场所(生产、住宿、仓储一体场所)、大中学校、银行网点、商业广场、轨道交通、康养机构、加油站、仓储场所、金融服务机构、生产企业等。

1.1.平台登录

在浏览器打开云平台链接、输入账户名和权限密码,进行登录,防止未授权人员浏览有关信息。

 

 

1.2.平台首页

用户登录成功之后进入首页,如图所示。主要展示的内容有:项目总览、设备状态、探测器分类、设备报警信息、报警状态、报警统计等。其中百度地图可以选配成3D建筑模型。

 

 

1.3.数据监控

点击左侧列表实时监控进入实时监控页面,该页面展示了当前用户关联的项目数量,项目位置,探测器数量,如图所示。

 

 

1.3.1.实时监控

在实时监控点击项目即可进入探测器信息页面,展示了当前设备数量,报警的探测器数量,在线数量和离线数量。

智慧用电探测器列表可切换表格模式和阵列模式,阵列模式如图所示。

 

 

点击列表中的一个探测器进入到实时数据页面,可以查看探测器电参量实时数据,历史曲线,巡检记录,报警信息,控制日志,视频监控,支持对探测器进行远程控制,如图所示。

 

 

1.3.2.配电图

在实时监控点击配电图可以查看项目信息里上传的配电图,如图所示。

 

 

1.4.能耗分析

能耗分析包括能耗概况,同比分析,环比分析,能耗报表,能耗预测,复费率报表功能。

 

1.4.1.能耗概况

能耗概况可以查看今日、本月、今年的用电情况,且可以展示相应的同环比信息,也可以查看今日和昨日的用电峰值,如图所示。

 

 

1.4.2.同比分析

可以逐年查看各个月份的能耗和同比能耗,并以曲线和报表的形式展示,如图所示。

 

 

1.4.3.环比分析

可以逐日、逐周、逐月、逐季度查看能耗和对应的环比能耗,并以曲线和报表的形式展示,如图所示。

 

 

1.4.4.能耗报表

能耗报表可以逐日、逐周、逐月、逐季度、逐年、自定义等方式查看各个探测器的用能报表,如图所示。

 

 

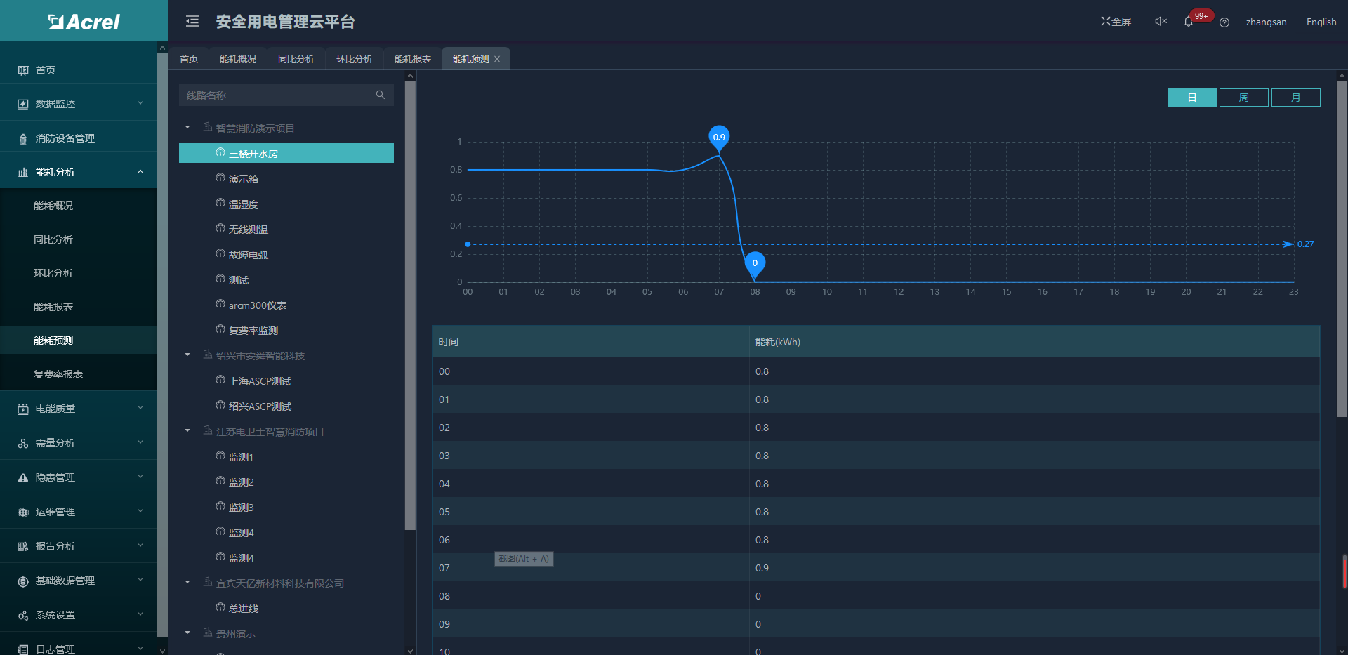
1.4.5.能耗预测

能耗预测可以逐日、逐周、逐月预测对应探测器的用能情况用电情况,如图所示。

 

 

1.4.6.复费率报表

复费率报表按周、月、季、年查看探测器尖、峰、平、谷用电量和用电金额,如图所示。

 

 

1.5.隐患管理

隐患管理包括隐患巡查、隐患处理和隐患记录等管理项,为用户管理隐患和查询提供方便,点击菜单栏的相应的项,直接进入对应界面

 

1.5.1.隐患查询

根据查询条件搜索对应的隐患记录,如图所示。

 

 

点击详情即可查看隐患基础信息和工单处理情况,如图所示。

 

 

1.5.2.隐患派发

隐患派发页面显示未派发的隐患记录,如图所示。

 

 

点击“派发”后在弹出界面选择执行人员和整改期限,在生成工单的同时,后台向执行人员发送工单信息,如图所示。

 

 

1.5.3.隐患处理

隐患处理页面显示派发到用户这边需要处理的隐患,如图所示。

 

 

点击“处理”后在弹出界面填入异常原因和处理说明,可以上传现场处理图片和文件信息,点击确认即完成工单,如图所示。

 

 

1.5.4.隐患分析

隐患分析支持对隐患记录进行日、月、年的维度查询,将项目下隐患以曲线,图表的形式展现,对各项目隐患进行排名,如图所示。

 

 

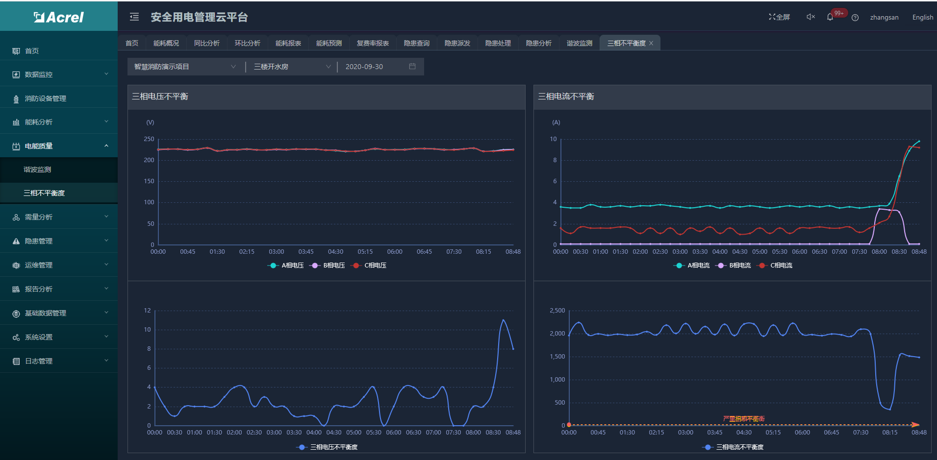
1.6.电能质量

电能质量包括谐波监测和三相不平衡度等功能。

 

1.6.1.谐波监测

满足进线、大功率整流设备、变频设备、光伏发电输出等电压、电流进行在线谐波频谱分析,支持对谐波进行逐日、逐月、逐年报表汇总,或自定义时间段查询功能,分析谐波畸变率及各次谐波含有率,如图所示。

 

 

1.6.2.三相不平衡度

三相不平衡度包括三相电压不平衡度和三相电流不平衡度,支持查看当天的三相电流和三相电压的曲线图,并对应三相电流和三相电压的不平衡度,如图所示。

 

 

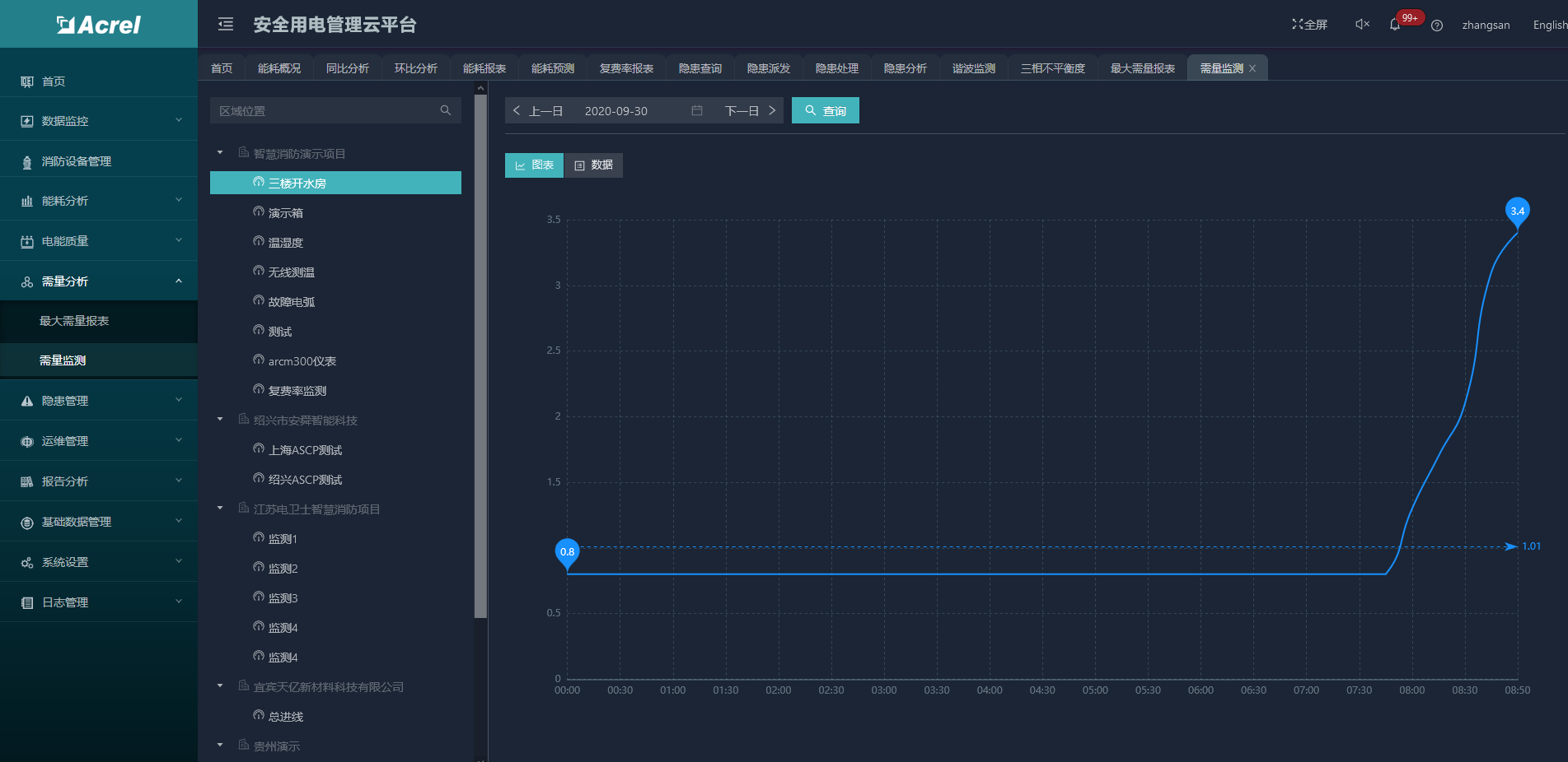
1.7.需量分析

需量分析包括最大需量报表和需量监测等功能。

 

1.7.1.最大需量报表

支持对每月最大需量进行统计,并生成报表,如图所示。

 

 

1.7.2.需量监测

按日统计各个探测器的需量,并生成图表和报表。

 

 

1.8.运维管理

运维管理包括巡检计划、巡检记录、设备通讯状态等功能。

 

1.8.1.巡检计划

点击菜单中的巡检计划,进入对应的页面,对相关的巡检计划进行查看工单,切换日期来查询所要预览的数据,支持对巡检计划的新增,修改和删除。

 

 

1.8.2.巡检记录

巡检记录支持对相关的巡检进行查看,如图所示。

 

 

1.8.3.通讯状态

通过对项目、探测器ID以及想要查询的设备来进行查询,对现有项目下设备的通讯状态数据进行汇总罗列展示,包括显示设备当前的通讯状态等,如图所示。

 

 

1.9.报告分析

 

1.9.1.用户报告

分析报告根据用户指定的周期、项目、时段等筛选生成报告摘要、统计清单、设备体检摘要、报警原因分析,支持打印功能。

 

 

1.9.2.报告模板

用户可以自定义勾选报告的内容。

 

1.10.手机APP

安全用电管理云平台支持Android、ios系统APP,方便用进行项目查询、报警、故障查询,实时监控数据查询,复位及控制操作,探测器详细信息查询等功能。

 

数据托管方式

安科瑞指导用户完成如电气火灾探测器、剩余电流互感器、温度传感器、无线模块等的安装和调试,用户将数据上传至安科瑞智慧用电监控预警平台,委托安科瑞管理,按规定/约定收取软件基础费用和托管费用。

用户自建平台

平台建在用户监控室内,硬件客户可以按照我方推荐设备配置标准采购或者申请阿里云服务器。安科瑞指导客户完成平台的建设和运管队伍的培训,如果客户没有技术力量维护,也可以选择每年向安科瑞支付一定的服务费用。

江苏安科瑞电器制造有限公司是安科瑞电气股份有限公司[股票代码:300286.SZ]设在江苏江阴的生产基地,在智能电力仪表行业中采用无铅生产工艺、自动化生产检测设备;...

联系我们

地址:江苏省江阴市南闸东盟工业园区东盟路5号

电话:18706168052

邮箱:panli@email.acrel.cn

关注我们

友情链接: 江苏安科瑞官网 | 江苏安科瑞微电网研究院有限公司 | 微电网能量管理事业部

Copyright © 江苏安科瑞电器制造有限公司 备案号:苏ICP备08106144号-150 苏公网安备32028102003368号